First Setup
Initial Setup in Vietnix Cloud
This guide will walk you through the first-time setup of your Vietnix Cloud account, including initial network configuration and an overview of the main dashboard components.
Enable 2FA for Your Account
After logging in to the Vietnix Cloud Console for the first time, it is highly recommended to enable Two-Factor Authentication (2FA) to enhance the security of your account. Follow these steps to set up 2FA:
If you do not enable 2FA, you will have notification reminders to set it up every time you log in.

-
Click the user icon in the top-right corner and select Configure 2FA.

-
Use an authenticator app (such as Google Authenticator, Authy, etc.) to scan the QR code displayed on the screen.

-
Enter the 6-digit code generated by your authenticator app into the provided field and click Configure.
Now, your account is secured with Two-Factor Authentication. You will be prompted to enter a 2FA code each time you log in to the Vietnix Cloud Console.
Enabling 2FA significantly enhances the security of your account by requiring a second form of verification during login. If you lose access to your authenticator app, you may need to contact Vietnix Support to regain access to your account.

You can disable 2FA at any time by clicking Reset 2FA. However, it is recommended to keep 2FA enabled for enhanced security.

Vietnix Cloud Dashboard Overview
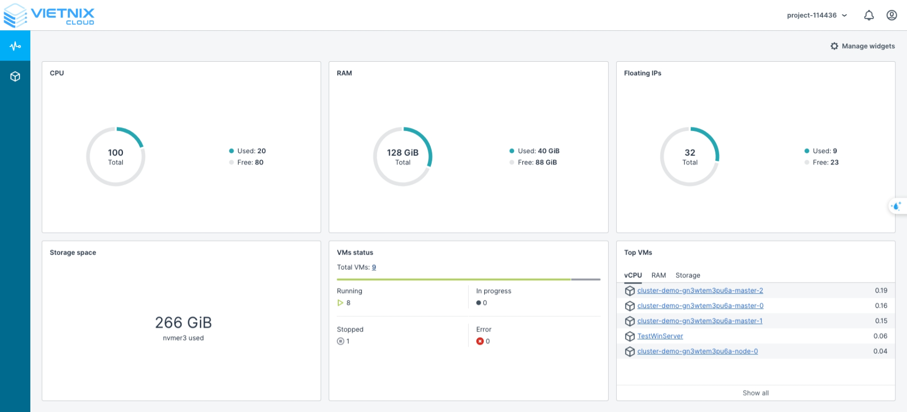
The Vietnix Cloud Dashboard provides a centralized interface to monitor and manage your cloud resources. On the main screen, you can view key metrics and the status of your services:
- CPU: Used / Available
- RAM: Used / Available
- Floating IPs: Used / Available
- Storage Space: Used
- VM Status: Current status of virtual machines on Vietnix Cloud
- Running: Active VMs
- In Progress: VMs being provisioned
- Stopped: VMs that are powered off
- Error: VMs with errors
- Top VMs: The VMs consuming the most resources in each category: vCPU, RAM, Storage

Compute Interface Overview
The Compute section is where you interact with your cloud resources. You can create, manage, and monitor virtual machines, networks, and storage.

Creating a Network
A network in the cloud allows your VMs and services to communicate securely. Here’s how to set up a virtual network:
- Navigate to Compute → Networks.
- Click Create Network.

- In the Create Virtual Network screen:
- Name: Enter the desired name for your virtual network.
- Click Next.

- IP Address Management
- Subnets: Organize your network into subnets.
- Click Add → IPv4 Subnet.

- Add IPv4 Subnet
- CIDR: Enter the subnet range (e.g., 192.168.1.0/24).
- Gateway (optional): Specify a gateway if needed.
- Click Add.
Gateway is optional. But if you want your instances in this network to access the internet, you need to set a gateway. Then you can create a router and attach it to this network.

- Summary
- Review the network configuration.
- Click Create Virtual Network to finalize the setup.

- Once successfully created, the network will appear in the Networks interface.

Creating a Router
A router in the cloud connects your virtual networks to each other and, if needed, to external networks. Adding a router ensures that your VMs can communicate across different subnets and access external resources securely. Here’s how to create a virtual router:
- Navigate to Compute → Routers.
- Click Add Router.

-
Configure the virtual router:
- Name: Enter a descriptive name for the router.
- Network: Specify the network that the router will manage, providing access between your virtual network and physical networks.
- Add Internal Interfaces: Select the network(s) you created earlier to attach to this router.
- Click Create.
You can save costs by using a single router to connect multiple networks instead of creating separate routers for each network.

- Confirm the router creation.

By completing these steps, you have successfully completed the initial setup in Vietnix Cloud, including creating networks and routers. Your virtual machines and networks are now ready to communicate efficiently. The next step will guide you through creating virtual machines and deploying a Kubernetes cluster on Vietnix Cloud.